遠程操控設備就目前來說不是新的技術,物聯網和通訊技術的發展,生活中通過APP等移動端智能產品數不勝數,隨著互聯網技術的發展,物聯網不僅僅在生活中占據越來越多的份額,通過遠程監控結合遠程運維的技術在工業設備也應用更加廣泛!
隨著互聯網技術的發展,越來越多的企業希望能夠對設備進行遠程診斷和維護,為了解決這些問題,做到對全球各區域的設備系統的狀態和故障及時實時監控和記錄,做到預先故障提示,做到對整個售后、維護數據的記錄、查詢和分析,以及做到對配件的管理等要求,同時隨著工業4.0的到來,建設一套工業設備智能化云服務系統顯得越來越有必要。
工業設備遠程運維系統流程圖 工業設備遠程運維系統平臺介紹
工業設備遠程故障診斷維護及遠程監控系統中,華辰智通HiNet智能網關是整個系統的數據采集端也是“被監控端”。它與設備端相連自動采集所控設備的運行狀態及相關數據(如地理位置信息,相關的溫度、壓力、流量等),并通過4G/WIFI等網絡將這些信息發送到“云監控平臺”,同時接受“云監控平臺”的指令認證后運行相關操作。
系統拓撲結構圖
云監控平臺是系統的服務及數據中轉中心,云監控平臺獲取“被監控端”加密通訊的數據,解析后存儲。并對這些數據進行實時的分析和診斷,對異常情況進行報警并以多種通信方式,及時通知本地監控管理服務器和相關管理人員。同時“云監控平臺”對連入的“監控端”進行安全認證和數據訪問過濾,保證其數據的安全性。本地監管服務器也就是系統的“監控端”,主要負責對“被監控端”進行遠程監控,隨時監控其運行狀態,對故障設備進行遠程故障排除及分析同時還可對設備進行遠程固件升級等等。
工業設備遠程運維系統平臺意義:
1)建立完善的設備維護、故障、售后的數據分析和報告體系,為管理考核提供依據。
2)根據不同的設備類型和特性,建立面向設備對象的故障和技術分析體系,建立基于設備類型的維護數據知識庫,來輔助提高設備維護效率和今后的研發改進。
3)對于管理層,了解設備全局情況對與之相關的研發、生產、銷售、售后維護等各個職能的關鍵績效指標的執行情況進行監控和管理,推動企業績效表現,提高企業相關工作效率。
4)實現各個部門和相關員工對于設備相關信息的及時跟蹤、處理和分析等,提高工作效率。
5)為客戶提供更好的及時、準確、正確的設備維護服務。促進行業的交流及共同發展。


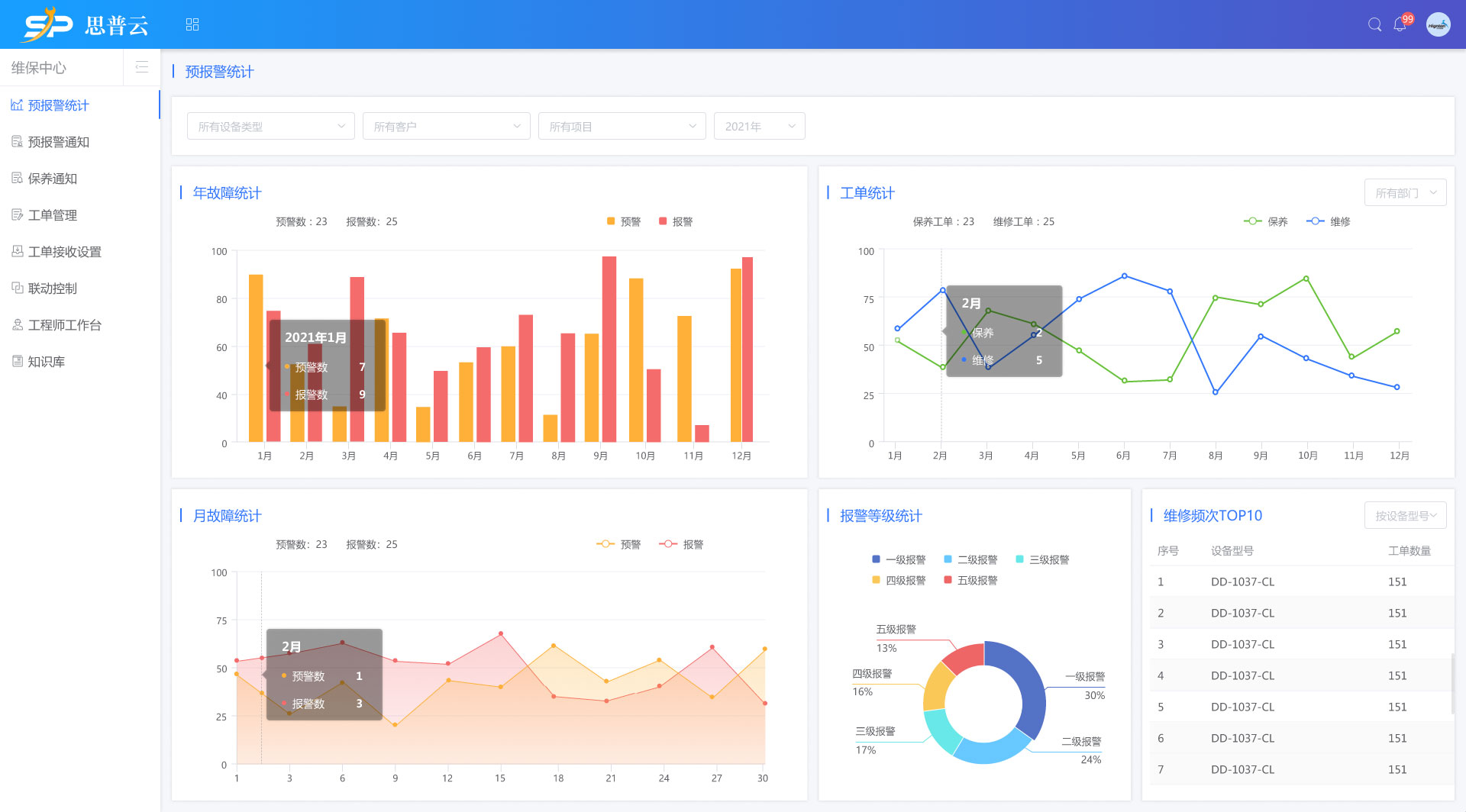
設備組態(工藝流程二維、三維圖片背景監控)、設備運行信息監控
1.解決設備實時監控、數據預警規則設置、預警通知規則設置等;
2.支持用戶自定義各種算法的預警規則編輯,及短信、微信、郵件、語音等各種擴展通知方式。
3.解決各類不同協議,不同設備數據采集標準化問題;幫助業務解決海量接入及存儲難題;
4.支持西門子、三菱、施耐德、AB等各種PLC和智能儀表數據的實時采集,及支持各類手工數據的導入。
5.可后臺配置的智能化建模體系,快速實現基于多維度,多應用場景系統的要求。
6.支持分布式負載均衡,支持工業時序化數據的壓縮還原。支持上百萬點的采集,確保從海量數據中提取相關數據的及時準確。
7.通過采集網關上的硬開關控制遠程命令下行許可,確保操作萬無一失。解決設備控制命令下行及實時通知消息推送問題;
8.解決大系統復雜的組織結構,運營系統和數據系統的整合,移動項目中的設備管理,設備互聯網后的數據采集,傳輸,存儲等通用化問題。
思普云設備智慧運維系統組態監控:
思普云設備智慧運維系統APP實時視頻
視頻實時顯示,可單視頻顯示也可多視頻同時顯示,可最大化展示,通過螢石云等第三方鏈接接入

工業設備遠程運維系統平臺
工業設備遠程運維系統平臺適用于:水處理設備、無負壓供水設備、恒壓供水設備、污水處理設備遠程監控、水泵閘群遠程監控、智能灌溉系統、機械設備遠程監控、制藥機械設備、橡塑機械、工程機械設備、紡織機械設備、食品機械設備、印刷機械設備、智能制造遠程監控、生產設備遠程監控、物流倉儲遠程管理、電力行業遠程監控及運維;
湖南華辰智通科技有限公司工業互聯網大數據云平臺專注于工業設備遠程運維與管理,已在全國數千家企業應用。華辰智通作為國內領先的工業物聯網方案解決方案提供商,致力于給客戶提供理念先進,技術創新,可靠安全的物聯網一體化解決方案。
我們會一如繼往專注于自己所長,深入了解客戶需求,提高設備數據傳輸的安全性和可靠性,降低運營維護成本,使企業設備遠程管理更方便快捷,運行效率更高.以先進的技術為客戶發展助力,精良的產品為客戶創造財富,致力于成為中國工業物聯網領域的領軍企業。